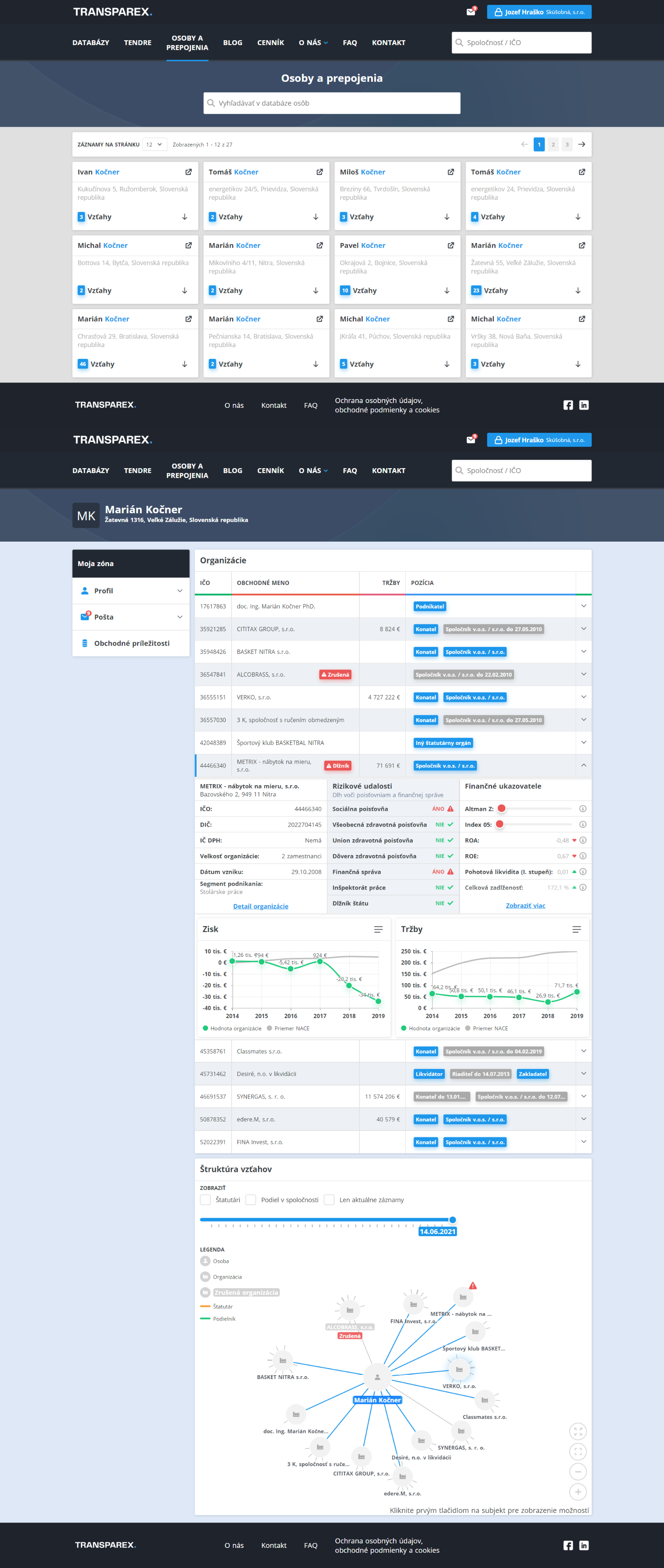
Osoby a prepojenia

Potrebujete získať informácie o majetkových a personálnych vzťahoch fyzických osôb?

TRANSPAREX®PROFESSIONAL - získate aj informácie o majetkoch právnických osôb:

Vyhľadajte prepojenia medzi osobami, firmami a organizáciami

Získajte prehľad o majetkoch právnických osôb


    Čo získate s TRANSPAREX® PROFESSIONAL?
  • Vyhľadávanie osôb podľa mena a priezviska
  • Finančné a personálne prepojenia spriaznených firiem
  • Kompletné informácie o nehnuteľnom majetku právnických osôb podľa kompletného katastra nehnuteľností
  • Register konečných užívateľov výhod
  • Finančné ukazovatele prepojených spoločností
  • rizikové udalosti firiem